岩土工程师辅导资料:材料的强度
更新时间:2011-01-17 10:23:33
来源:|0
浏览
收藏
注册土木工程师(岩土)报名、考试、查分时间 免费短信提醒
1)强度 $lesson$
材料在外力作用下,抵抗破坏的能力称为强度。当材料承受外力作用时,内部就产生应力。外力逐渐增大,应力也相应增大,直到质点间作用力不再能够承受时,材料即破坏,此时的极限应力值就是材料的强度。
根据外力作用方式的不同,材料强度有抗压强度、抗拉强度、抗弯强度及抗剪强度等。
材料的以上这些强度是通过静力破坏试验测得的,总称为静力强度。计算式


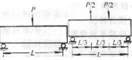
抗弯强度计算与受力情况有关,?般有集中加荷和三分点加荷,对于矩形截面试件,计算式

式中,f弯――材料抗弯强度,MPa;
P――破坏时最大荷载,N;
L――两支点间的间距,mm;
b、h――为试件横截面的宽与高,mm。
不同种类的材料具有不同的抵抗外力的特点。相同种类材料,随其孔隙率及构造特征的不同,材料的强度也有较大差异。?般孔隙率愈大,强度愈低。一种材料的抗压、抗拉、抗弯等强度也不同,如砖、石、混凝土材料的抗压强度较高,而其抗拉及抗弯强度很低,而钢材的抗拉、抗压强度都很高。
2)强度等级
建筑材料常按强度的大小划分成不同的等级,即强度等级(标号)。如石材、混凝土、砖等脆性材料是以其抗压强度划分等级(或标号)。建筑钢材是用抗拉时的屈服强度作为划分强度等级的依据。
3)比强度
比强度是评价材料是否轻质高强的指标。它等于材料的强度与表观密度之比,其值大者,表明材料轻质高强。
更多内容访问>> 注册土木工程师(岩土)考试频道 注册土木工程师(岩土)考试论坛 岩土工程师课程试听
?2011年注册土木工程师(岩土)考试辅导招生简章
?岩土工程师辅导现在报名任意专业知识赠送专业知识习题班
?老师辅导每天24小时不限时间随时反复学习……
编辑推荐
上一篇:岩土工程师辅导资料:材料的耐水性
最新资讯
- 1元领取!2026注册土木工程师(岩土)知识点集锦课程2026-03-31
- 2025年注册土木工程师(岩土)考试《专业知识》科目重点考点2025-10-17
- 2025年注册土木工程师(岩土)基础知识考点复习2025-10-17
- 2025年岩土工程师基础知识点:地面沉降2025-09-10
- 2025年岩土工程师《基础知识》考点:基坑围护设计2025-09-01
- 2025年岩土工程师《基础知识》考点:监测点要求2025-08-22
- 2025年岩土工程师《基础知识》考点:砌体工程2025-08-11
- 2023年注册岩土工程师基础考试资料2024-09-20
- 2024年度全国注册土木工程师(岩土)专业考试所使用的标准和法律法规2024-08-12
- 注册岩土工程师备考要趁早 双11好课限时优惠!直播间更有返现抽奖~2023-10-31